I'm looking at the following scenario:
- MSSQL Server 2019 Standard running on Windows Server 2016.
- sys.dm_os_schedulers shows 12 available logical CPU cores.
- Those 12 cores are split between 2 sockets.
- Even though they're sitting on 2 sockets, they seem to be on the same NUMA node (the server is virtualized by VMWare) (coreinfo output):
*----------- Physical Processor 0
-*---------- Physical Processor 1
--*--------- Physical Processor 2
---*-------- Physical Processor 3
----*------- Physical Processor 4
-----*------ Physical Processor 5
------*----- Physical Processor 6
-------*---- Physical Processor 7
--------*--- Physical Processor 8
---------*-- Physical Processor 9
----------*- Physical Processor 10
-----------* Physical Processor 11
Logical Processor to Socket Map:
****------ Socket 0
------**** Socket 1
Logical Processor to NUMA Node Map:
************ NUMA Node 0
- There are no affinities configured.
- Server is hosting multiple instances.
- MAXDOP is set to 6 for all instances.
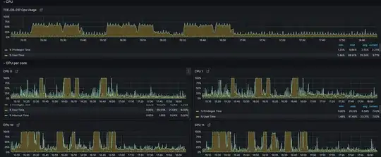
But still a symptom that I'm seeing is, that when instance 1 is running an intensive set of queries, the CPU is running on 50%, single cores are using 100% / very little CPU, alternating:

While this in itself is alright, at that time there is instance 2 which suddenly has terrible performance and is even losing connection to the database.
Does anyone have an idea or a hint where to look at to further narrow down this issue? Feel free to ask for any information you need. :-)
edits: vSphere config for @ErikDarling:
errorlog output:
2023-09-05 23:15:51.95 Server Microsoft SQL Server 2019 (RTM-CU22) (KB5027702) - 15.0.4322.2 (X64)
Jul 27 2023 18:11:00
Copyright (C) 2019 Microsoft Corporation
Standard Edition (64-bit) on Windows Server 2016 Standard 10.0 <X64> (Build 14393: ) (Hypervisor)
2023-09-05 23:15:51.95 Server UTC adjustment: 2:00
2023-09-05 23:15:51.95 Server (c) Microsoft Corporation.
2023-09-05 23:15:51.95 Server All rights reserved.
2023-09-05 23:15:51.95 Server Server process ID is 4852.
2023-09-05 23:15:51.95 Server System Manufacturer: 'VMware, Inc.', System Model: 'VMware7,1'.
2023-09-05 23:15:51.95 Server Authentication mode is MIXED.
2023-09-05 23:15:51.95 Server Logging SQL Server messages in file 'D:\MSSQL15.MSSQLSERVER\MSSQL\Log\ERRORLOG'.
2023-09-05 23:15:51.95 Server The service account is 'NT Service\MSSQLSERVER'. This is an informational message; no user action is required.
2023-09-05 23:15:51.95 Server Registry startup parameters:
-d D:\MSSQL15.MSSQLSERVER\MSSQL\DATA\master.mdf
-e D:\MSSQL15.MSSQLSERVER\MSSQL\Log\ERRORLOG
-l D:\MSSQL15.MSSQLSERVER\MSSQL\DATA\mastlog.ldf
2023-09-05 23:15:51.95 Server Command Line Startup Parameters:
-s "MSSQLSERVER"
2023-09-05 23:15:53.75 Server SQL Server detected 2 sockets with 6 cores per socket and 6 logical processors per socket, 12 total logical processors; using 12 logical processors based on SQL Server licensing. This is an informational message; no user action is required.
2023-09-05 23:15:53.75 Server SQL Server is starting at normal priority base (=7). This is an informational message only. No user action is required.
2023-09-05 23:15:53.76 Server Detected 92159 MB of RAM. This is an informational message; no user action is required.
2023-09-05 23:15:53.76 Server Using conventional memory in the memory manager.
2023-09-05 23:15:53.76 Server Page exclusion bitmap is enabled.
2023-09-05 23:15:53.87 Server Buffer Pool: Allocating 4194304 bytes for 2621440 hashPages.
2023-09-05 23:15:54.03 Server Default collation: Latin1_General_CI_AS (us_english 1033)
2023-09-05 23:15:54.03 Server Automatic soft-NUMA was enabled because SQL Server has detected hardware NUMA nodes with greater than 8 physical cores.
2023-09-05 23:15:54.15 Server Buffer pool extension is already disabled. No action is necessary.
2023-09-05 23:15:54.32 Server Query Store settings initialized with enabled = 1,
2023-09-05 23:15:54.33 Server The maximum number of dedicated administrator connections for this instance is '1'
2023-09-05 23:15:54.33 Server This instance of SQL Server last reported using a process ID of 4524 at 05.09.2023 23:15:29 (local) 05.09.2023 21:15:29 (UTC). This is an informational message only; no user action is required.
2023-09-05 23:15:54.34 Server Node configuration: node 0: CPU mask: 0x000000000000003f:0 Active CPU mask: 0x000000000000003f:0. This message provides a description of the NUMA configuration for this computer. This is an informational message only. No user action is required.
2023-09-05 23:15:54.34 Server Node configuration: node 1: CPU mask: 0x0000000000000fc0:0 Active CPU mask: 0x0000000000000fc0:0. This message provides a description of the NUMA configuration for this computer. This is an informational message only. No user action is required.
2023-09-05 23:15:54.37 Server Using dynamic lock allocation. Initial allocation of 2500 Lock blocks and 5000 Lock Owner blocks per node. This is an informational message only. No user action is required.
2023-09-05 23:15:54.38 Server In-Memory OLTP initialized on standard machine.
2023-09-05 23:15:54.40 Server [INFO] Created Extended Events session 'hkenginexesession'
2023-09-05 23:15:54.40 Server Database Instant File Initialization: disabled. For security and performance considerations see the topic 'Database Instant File Initialization' in SQL Server Books Online. This is an informational message only. No user action is required.
2023-09-05 23:15:54.40 Server Total Log Writer threads: 3. This is an informational message; no user action is required.
2023-09-05 23:15:54.43 Server clwb is selected for pmem flush operation.
2023-09-05 23:15:54.45 Server CLR version v4.0.30319 loaded.
sys.dm_os_schedulers:
scheduler_address parent_node_id scheduler_id cpu_id status is_online is_idle preemptive_switches_count context_switches_count idle_switches_count current_tasks_count runnable_tasks_count current_workers_count active_workers_count work_queue_count pending_disk_io_count load_factor yield_count last_timer_activity failed_to_create_worker active_worker_address memory_object_address task_memory_object_address quantum_length_us total_cpu_usage_ms total_cpu_idle_capped_ms total_scheduler_delay_ms ideal_workers_limit
0x0000025918220040 0 0 0 VISIBLE ONLINE 1 1 1153043 16864086 133496581 4 0 9 4 0 0 4 285671940 10880995620 0 0x00000259186BC160 0x000002591804E040 0x0000025918050040 4000 0 0 7283681 57
0x0000025918240040 0 1 1 VISIBLE ONLINE 1 1 1447172 19240663 140078602 5 0 10 4 0 0 4 301808773 10880994760 0 0x00000259183A8160 0x0000025918058040 0x000002591805A040 4000 0 0 7212441 58
0x0000025918260040 0 2 2 VISIBLE ONLINE 1 0 214859549 566109938 1285209060 4 1 9 4 0 0 6 -1417541559 10880995669 0 0x0000026F4AD94160 0x0000025918060040 0x0000025918062040 4000 0 0 32962149 55
0x0000025918480040 0 3 3 VISIBLE ONLINE 1 1 183703151 539137658 1240154119 3 0 9 3 0 0 3 -1502852373 10880995416 0 0x000002591850E160 0x0000025918068040 0x000002591806A040 4000 0 0 37429531 56
0x00000259184A0040 0 4 4 VISIBLE ONLINE 1 1 9690121 55468504 372230585 5 0 10 5 0 0 4 807572752 10880995541 0 0x0000025918580160 0x0000025918070040 0x0000025918072040 4000 0 0 14392226 56
0x00000259184C0040 0 5 5 VISIBLE ONLINE 1 1 86901162 272690595 959567522 4 0 11 3 0 0 2 2129958437 10880995650 0 0x0000026BFFCBE160 0x0000025918078040 0x000002591807A040 4000 0 0 24265549 57
0x00000259184E0040 0 1048578 0 HIDDEN ONLINE 1 0 10806 0 2405 1 0 1 1 0 0 1 2078088 10880994401 0 0x00000259186B6160 0x00000259186B0040 0x00000259186B2040 4000 0 0 0 2
0x0000025918C20040 1 6 6 VISIBLE ONLINE 1 1 14364691 48529713 395946180 4 0 9 3 0 0 2 862720484 10880993363 0 0x00000268144D2160 0x0000025918620040 0x0000025918622040 4000 0 0 14308350 57
0x0000025918C40040 1 7 7 VISIBLE ONLINE 1 1 981117 15276400 106523681 4 0 8 3 0 0 3 225092127 10880995322 0 0x0000025918E02160 0x0000025918628040 0x000002591862A040 4000 0 0 6992313 57
0x0000025918C60040 1 8 8 VISIBLE ONLINE 1 1 278403126 713103290 1467283639 2 0 8 2 0 0 1 -1025444988 10880995657 0 0x00000267DA07C160 0x0000025918630040 0x0000025918632040 4000 0 0 37662853 55
0x0000025918F00040 1 9 9 VISIBLE ONLINE 1 1 12156863 43687653 376792761 3 0 8 3 0 0 2 821501532 10880993419 0 0x0000026882FAC160 0x0000025918638040 0x000002591863A040 4000 0 0 12790071 56
0x0000025918F20040 1 10 10 VISIBLE ONLINE 1 1 183639496 503573475 1376124782 2 0 7 2 0 0 1 -1243539994 10880995250 0 0x00000268A8E1C160 0x0000025918640040 0x0000025918642040 4000 0 0 30034933 55
0x0000025918F40040 1 11 11 VISIBLE ONLINE 1 1 10686428 37944165 326803213 5 0 9 4 0 0 3 712439435 10880986711 0 0x0000025B1CADA160 0x0000025918648040 0x000002591864A040 4000 0 0 12708950 57
0x0000025918F60040 1 1048579 6 HIDDEN ONLINE 1 0 0 0 2215 1 0 1 1 0 0 1 2048291 10880993266 0 0x0000025919104160 0x000002591867E040 0x0000025919100040 4000 0 0 0 2
0x00000259191A0040 64 1048576 0 VISIBLE ONLINE (DAC) 1 1 4 9 12095 2 0 3 1 0 0 0 12102 10880209924 0 0x00000259186BA160 0x0000025919122040 0x0000025919124040 4000 0 0 0 5
0x000002591F9A0040 0 1048580 1 HIDDEN ONLINE 1 1 0 0 100614190 1 0 1 1 0 0 1 200151374 10880995666 0 0x000002591F96E160 0x000002591F968040 0x000002591F96A040 4000 0 0 0 2
0x000002591F980040 1 1048581 7 HIDDEN ONLINE 1 1 0 0 761882074 1 0 1 1 0 0 1 1210023305 10880995572 0 0x000002591F976160 0x000002591F970040 0x000002591F972040 4000 0 0 0 2
0x000002591F9C0040 1 1048582 8 HIDDEN ONLINE 1 1 0 0 755215122 1 0 1 1 0 0 1 1199890707 10880995666 0 0x000002591F97E160 0x000002591F978040 0x000002591F97A040 4000 0 0 0 2
0x000002591F9E0040 1 1048583 9 HIDDEN ONLINE 1 1 0 0 749447107 1 0 1 1 0 0 1 1191192769 10880995666 0 0x000002591FB80160 0x000002591F67C040 0x000002591F67A040 4000 0 0 0 2
0x0000025920320040 0 1048584 2 HIDDEN ONLINE 1 1 6 0 12128 1 0 1 1 0 0 1 12189 10880901314 0 0x0000025921A1E160 0x0000025921A18040 0x0000025921A1A040 4000 0 0 0 2
0x0000025920340040 0 1048585 3 HIDDEN ONLINE 1 1 2 0 12123 1 0 1 1 0 0 1 12179 10880901330 0 0x0000025921A32160 0x0000025921A2E040 0x0000025921A2C040 4000 0 0 0 2
0x0000025920240040 0 1048586 4 HIDDEN ONLINE 1 1 565500 0 2766233 1 0 1 1 0 0 1 5482068 10880994369 0 0x0000025924210160 0x000002592420A040 0x000002592420C040 4000 0 0 0 2
0x00000259285C0040 0 1048587 5 HIDDEN ONLINE 1 1 2972 0 3393964 0 0 1 0 0 0 0 6777584 10880866350 0 0x000002594F878160 0x000002594F860040 0x000002594F868040 4000 0 0 0 1
0x00000259285E0040 0 1048588 0 HIDDEN ONLINE 1 1 985 0 881850 0 0 1 0 0 0 0 1751250 10880866350 0 0x000002596012A160 0x000002594F87A040 0x000002594F87C040 4000 0 0 0 1
0x0000025960420040 1 1048589 10 HIDDEN ONLINE 1 1 1883 0 1831914 0 0 1 0 0 0 0 3652749 10880866350 0 0x0000025A85804160 0x0000025A85850040 0x0000025A85876040 4000 0 0 0 1
0x0000025960400040 1 1048590 11 HIDDEN ONLINE 1 1 2129 0 1854492 0 0 1 0 0 0 0 3698022 10880566076 0 0x0000025A85812160 0x0000025A85808040 0x0000025A85810040 4000 0 0 0 1
0x0000025A715A0040 0 1048591 1 HIDDEN ONLINE 1 1 2858 0 2369960 0 0 1 0 0 0 0 4730473 10880866319 0 0x00000259D154A160 0x0000025A46240040 0x0000025A46242040 4000 0 0 0 1
0x00000259283C0040 0 1048592 2 HIDDEN ONLINE 1 1 1431 0 1262788 0 0 1 0 0 0 0 2514230 10880176213 0 0x0000025A84230160 0x0000025A84264040 0x0000025A84244040 4000 0 0 0 1
0x000002596A680040 0 1048593 3 HIDDEN ONLINE 1 1 2599 0 2576020 0 0 1 0 0 0 0 5141377 10880866319 0 0x0000025A7982C160 0x0000025A79826040 0x0000025A79828040 4000 0 0 0 1
0x00000259283E0040 0 1048594 4 HIDDEN ONLINE 1 1 2634 0 2455946 0 0 1 0 0 0 0 4901224 10880176229 0 0x0000025A8426C160 0x0000025A8424A040 0x0000025A8426A040 4000 0 0 0 1
0x000002596A6A0040 0 1048595 5 HIDDEN ONLINE 1 1 2801 0 2731176 0 0 1 0 0 0 0 5451858 10880866335 0 0x0000025A79834160 0x0000025A7982E040 0x0000025A79830040 4000 0 0 0 1
0x000002592E8C0040 1 1048596 6 HIDDEN ONLINE 1 1 2416 0 2279872 0 0 1 0 0 0 0 4549033 10880176213 0 0x0000025A8298C160 0x0000025A829AA040 0x0000025A829A8040 4000 0 0 0 1
0x000002592E8A0040 1 1048597 7 HIDDEN ONLINE 1 1 3045 0 2940803 0 0 1 0 0 0 0 5871356 10880866319 0 0x00000259D13D6160 0x0000025A864FE040 0x00000259D13D2040 4000 0 0 0 1
0x000002595F9A0040 0 1048598 0 HIDDEN ONLINE 1 1 1173 0 1000858 0 0 1 0 0 0 0 1990374 10880866319 0 0x00000259D0E64160 0x0000025A84BFE040 0x00000259D0E52040 4000 0 0 0 1
0x00000259C0E80040 1 1048599 8 HIDDEN ONLINE 1 1 2070 0 2225588 0 0 1 0 0 0 0 4440225 10880814028 0 0x0000025A830BA160 0x0000025A830F4040 0x0000025A830B6040 4000 0 0 0 1
0x00000259C0EA0040 1 1048600 9 HIDDEN ONLINE 1 1 2337 0 2287844 0 0 1 0 0 0 0 4564136 10880866335 0 0x0000025A830D2160 0x0000025A830C2040 0x0000025A830C4040 4000 0 0 0 1
0x0000025A715C0040 0 1048601 1 HIDDEN ONLINE 1 1 2939 0 3071534 0 0 1 0 0 0 0 6134000 10880866319 0 0x0000025A47534160 0x00000259D1544040 0x00000259D1548040 4000 0 0 0 1
0x0000025A715E0040 0 1048602 2 HIDDEN ONLINE 1 1 2093 0 2161732 0 0 1 0 0 0 0 4312590 10880176229 0 0x0000025A4751E160 0x0000025A4751A040 0x0000025A47500040 4000 0 0 0 1
0x00000259240E0040 0 1048603 3 HIDDEN ONLINE 1 1 1518 0 1618964 0 0 1 0 0 0 0 3226729 10880866319 0 0x0000025A79FC2160 0x0000025A47508040 0x0000025A4752A040 4000 0 0 0 1
0x000002592E8E0040 1 1048604 10 HIDDEN ONLINE 1 1 1897 0 1558224 0 0 1 0 0 0 0 3105359 10880866319 0 0x00000259D13F6160 0x00000259D13E0040 0x00000259D13EA040 4000 0 0 0 1
0x0000025926DC0040 0 1048605 4 HIDDEN ONLINE 1 1 1875 0 2196012 0 0 1 0 0 0 0 4380991 10880176213 0 0x0000025A74E1C160 0x0000025A74E2E040 0x0000025A74E0A040 4000 0 0 0 1
0x0000025A86580040 1 1048606 11 HIDDEN ONLINE 1 1 1189 0 984507 0 0 1 0 0 0 0 1957588 10880566076 0 0x00000259D14C6160 0x00000259D14E2040 0x00000259D14F6040 4000 0 0 0 1
0x000002592A640040 1 1048607 6 HIDDEN ONLINE 1 1 1882 0 1544327 0 0 1 0 0 0 0 3077654 10880866319 0 0x0000025A82A42160 0x0000025A82A2C040 0x0000025A82A3A040 4000 0 0 0 1
0x0000025926DE0040 0 1048608 5 HIDDEN ONLINE 1 1 1308 0 1039508 0 0 1 0 0 0 0 2067713 10880814028 0 0x0000025A74E7E160 0x0000025A74E04040 0x0000025A74E02040 4000 0 0 0 1
0x000002595F9C0040 0 1048609 0 HIDDEN ONLINE 1 1 2829 0 2412064 0 0 1 0 0 0 0 4813658 10880866319 0 0x00000259D0E7C160 0x00000259D0E3A040 0x00000259D0E2E040 4000 0 0 0 1
0x000002595F9E0040 0 1048610 1 HIDDEN ONLINE 1 1 2379 0 2192673 0 0 1 0 0 0 0 4375512 10880866335 0 0x0000025A856EE160 0x00000259D0E42040 0x0000025A85690040 4000 0 0 0 1
0x0000025960440040 1 1048611 7 HIDDEN ONLINE 1 1 1386 0 1352646 0 0 1 0 0 0 0 2693439 10880866319 0 0x0000025A85842160 0x0000025A85854040 0x0000025A85858040 4000 0 0 0 1
0x0000025A86600040 0 1048612 2 HIDDEN ONLINE 1 1 3015 0 2869906 0 0 1 0 0 0 0 5729329 10880176229 0 0x0000025A6D2CE160 0x0000025A6D2F4040 0x0000025A6D2A8040 4000 0 0 0 1
0x0000025960460040 1 1048613 8 HIDDEN ONLINE 1 1 1610 0 1571447 0 0 1 0 0 0 0 3131717 10880866335 0 0x0000025A85862160 0x0000025A85864040 0x0000025A8584A040 4000 0 0 0 1
0x000002592A620040 1 1048614 9 HIDDEN ONLINE 1 1 3448 0 3469913 0 0 1 0 0 0 0 6929661 10880176213 0 0x0000025A82A4E160 0x0000025A82A46040 0x0000025A82A48040 4000 0 0 0 1
0x0000025A86620040 0 1048615 3 HIDDEN ONLINE 1 1 3332 0 3070622 0 0 1 0 0 0 0 6130958 10880176213 0 0x0000025A6D298160 0x0000025A6D2BC040 0x0000025A6D2E6040 4000 0 0 0 1
0x0000025A86700040 0 1048616 4 HIDDEN ONLINE 1 1 2185 0 1890908 0 0 1 0 0 0 0 3770898 10880866335 0 0x0000025A856E4160 0x0000025A856F0040 0x0000025A85686040 4000 0 0 0 1
0x0000025A86680040 1 1048617 10 HIDDEN ONLINE 1 1 2 0 15639 0 0 1 0 0 0 0 19194 10880884265 0 0x0000025A861F4160 0x0000025A861B8040 0x0000025A861EC040 4000 0 0 0 1
0x0000025A866A0040 1 1048618 11 HIDDEN ONLINE 1 1 3 0 14081 0 0 1 0 0 0 0 16078 10880884202 0 0x00000259D07F2160 0x0000025A861FE040 0x00000259D0668040 4000 0 0 0 1
sys.dm_os_nodes:
node_id node_state_desc memory_object_address memory_clerk_address io_completion_worker_address memory_node_id cpu_affinity_mask online_scheduler_count idle_scheduler_count active_worker_count avg_load_balance timer_task_affinity_mask permanent_task_affinity_mask resource_monitor_state online_scheduler_mask processor_group cpu_count
0 ONLINE 0x0000025918032040 0x000002591802A640 0x0000025918600160 0 63 6 6 23 3 45 60 1 63 0 6
1 ONLINE 0x0000025918604040 0x000002591802AD90 0x0000025919080160 0 4032 6 6 16 1 64 0 1 4032 0 6
64 ONLINE DAC 0x0000025919106040 0x000002591802B4E0 0x00000259186B8160 64 0 1 1 1 0 0 0 0 63 0 6
sys.configurations:
configuration_id name value minimum maximum value_in_use description is_dynamic is_advanced
1535 affinity mask 0 -2147483648 2147483647 0 affinity mask 1 1
DBCC tracestatus: No table is printed, so I assume this is prove that no trace is running?
